En el mundo del ecommerce, es fácil caer en la trampa de pensar que más es siempre mejor. Más productos, más campañas, más presupuesto y como resultado un alcance masivo. Sin embargo, una de las estrategias SEM más potentes reside en la eficiencia. Se basa en cómo saber qué productos no funcionan en Google Ads para retirarlos de las campañas de alto coste y reasignar esos recursos donde realmente generarán retorno.
Es justo de eso de lo que venimos a hablar en este post. De cómo identificar productos no rentables en tus campañas publicitarias de Google Ads y cómo un ajuste puede llevar a mejorar tu ROAS.
Porque no todos los productos deben tratarse por igual. La clusterización de Boostic.cloud y conocer el rendimiento de cada producto cambia las reglas del juego. La pregunta deja de ser ¿Invierto o no en este producto? Para pasar a ser ¿En qué tipo de campaña debería estar este producto?
¿Cómo saber qué productos no funcionan en Google Ads?
Para responder a esta cuestión, no hace falta bucear durante horas en hojas de cálculo infinitas. En Boostic.cloud un único dashboard tiene la respuesta. Si observamos el gráfico de ‘Coste Google vs Facturación’, la ineficiencia se revela por sí sola.
¿Dónde va tu presupuesto? En el gráfico se ve una discrepancia crítica entre clústers:
Clústeres como Oportunidades de Conversión o Outliers acaparan una inmensa barra de «Coste Google» (35,66% y 11,69% del gasto total, respectivamente), pero su aportación a la facturación es desproporcionadamente baja.
El dato más alarmante son los Productos Inactivos, pues representan la mayoría del catálogo y consumen el 52,07% del gasto total de Google. Todo ello sin generar ni un solo euro en facturación.
En el lado contrario está el clúster de Fondo de Catálogo, que apenas tiene visibilidad en la barra de costes (0,10%), pero sostiene una parte significativa de la facturación (34,59%).

Estrategias de optimización para mejorar el ROAS
Una vez que logramos identificar productos no rentables, el siguiente paso es actuar. No se trata de borrar productos, sino de moverlos a la estructura de campaña adecuada.
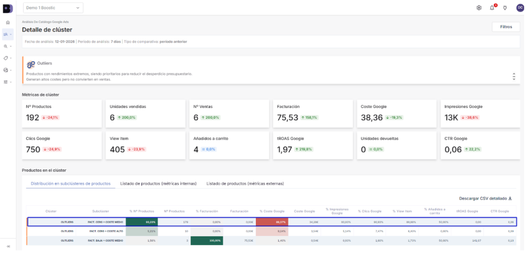
Para el clúster de los Outliers: En el análisis, detectamos un subcluster específico (FACT. CERO + COSTE MEDIO) compuesto por 179 productos que consumen presupuesto diariamente sin generar ningún tipo de retorno.
Estos productos representan la fuga más evidente de la inversión publicitaria, ya que suelen encontrarse en campañas con pujas demasiado altas para su rendimiento actual. La estrategia recomendada es:
- Excluir productos de Google Ads de las campañas SEM principales (Pmax o Shopping) para detener el gasto ineficiente.
- Reubicarlos en campañas manuales con pujas muy contenidas.
De esta forma, mantenemos la posibilidad de captar ventas si se producen, pero con un coste controlado que no comprometa la rentabilidad de la cuenta.

En el caso de los Productos Inactivos. Representaban el 52,07% del gasto total de Google Ads, una cifra desproporcionada para un grupo que no ha generado facturación. Se trata de miles de referencias que, al no tener historial de conversiones, provocan que los algoritmos de puja dispersen la inversión en pequeñas pruebas ineficaces.
La solución no pasa por eliminarlos, sino que la estrategia ideal para este caso consiste en:
- Mover estos productos a una campaña secundaria «catch-all» con un presupuesto muy ajustado.
- El objetivo es crear una red de seguridad. Así, si un usuario busca un modelo exacto o una referencia muy específica (Long Tail), el anuncio aparecerá con un coste mínimo.
De esta forma, mantenemos todo el catálogo visible para esas búsquedas puntuales sin distraer el presupuesto principal, que podrá dedicarse íntegramente a los productos que ya sabemos que son rentables.

¿Qué hay de esos productos que sostienen la estabilidad de tu negocio a menudo en silencio? Se corresponderían con el clúster de Fondo de Catálogo y generaba un impresionante 34,59% de la facturación total de la cuenta, consumiendo apenas un 0,10% del presupuesto. Estamos ante productos que se venden casi solos, con una rentabilidad altísima.
El error más común con este tipo de productos es intentar empujar sus ventas artificialmente con campañas agresivas, lo que suele disparar sus costes y destruir su margen de beneficio. La estrategia aquí es la de:
- Creación y mantenimiento de campañas con objetivos de rentabilidad altos.
- Asegurar que sigan aportando beneficio neto sin entrar en pujas competitivas innecesarias.

Conocer estos datos te permite tomar decisiones claras sobre cómo saber qué productos no funcionan y cuáles debes potenciar. Al excluir productos en Google Ads que son ineficientes, alimentas el algoritmo solo con datos de calidad.
Esto mejora la eficiencia de las pujas automáticas, permitiendo que Google encuentre compradores apropiados de forma más rápida y barata. Retirar un producto de una campaña principal para llevarlo a una estrategia secundaria no es un paso atrás, es la optimización necesaria para mejorar el ROAS de tu ecommerce y escalar con criterio.
¿Quieres dejar de malgastar presupuesto hoy mismo? Consigue una demo de Boostic.cloud ahora.
